物联网管理系统源码 号卡智能管理平台 轻量级物联网综合业务支撑平台

简介:

物联网管理系统源码 号卡智能管理平台 轻量级物联网综合业务支撑平台

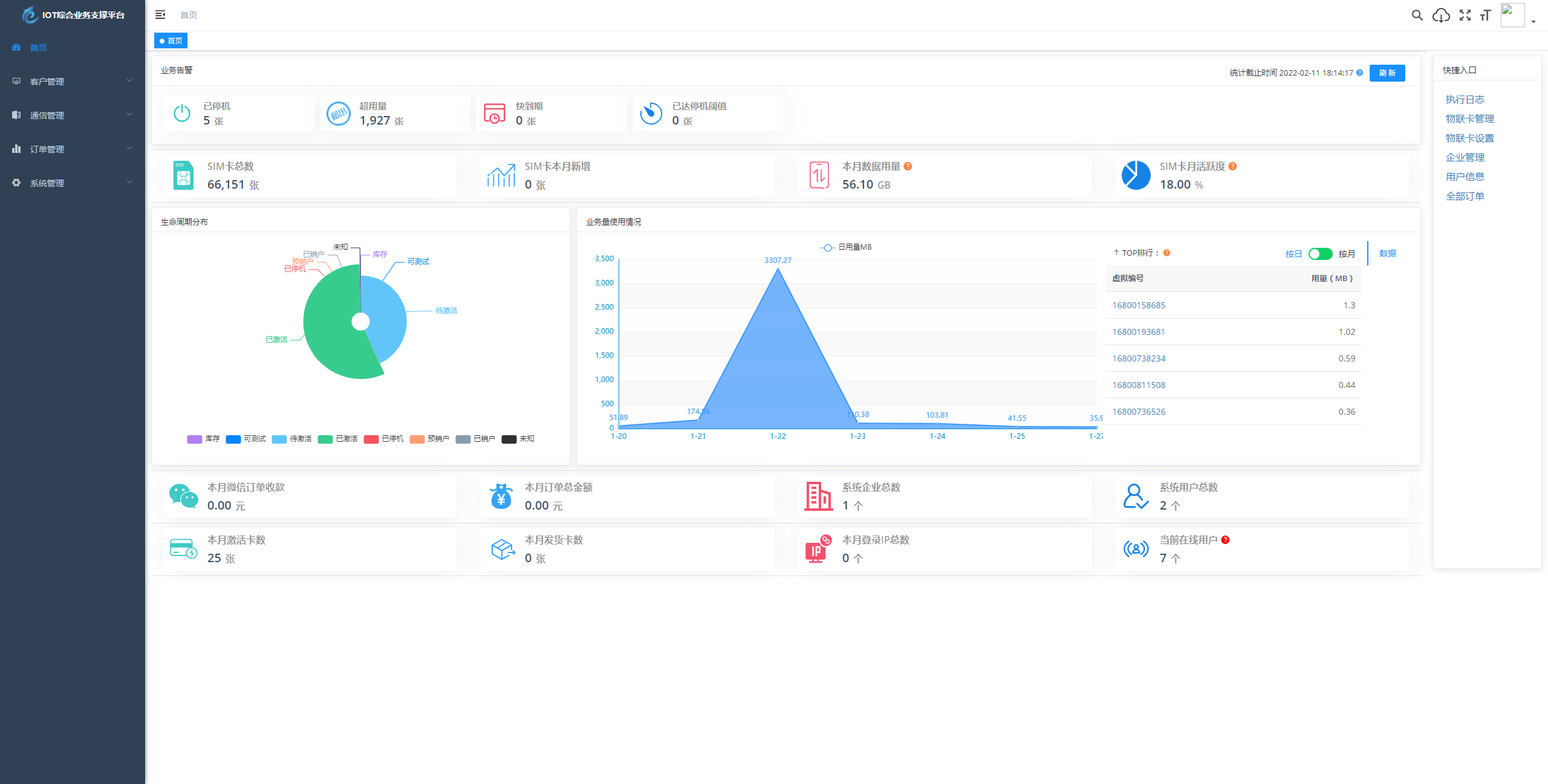
基于 SpringBoot、Vue、Mybatis、RabbitMq、Mysql、Redis 等开发的轻量级的物联网综合业务支撑平台。支持物联网卡、物联网模组、卡+模组融合管理。提供状态、资费、客户、进销存、合同、订单、续费、充值、诊断、账单等功能。

平台可同时接入中国移动中国电信、中国联通、第三方物联网卡进行统一管理。逐步完善平台,助您快速接入物联网,让万物互联更简单。

图片:

物联网管理系统源码 号卡智能管理平台 轻量级物联网综合业务支撑平台

物联网管理系统源码 号卡智能管理平台 轻量级物联网综合业务支撑平台

物联网管理系统源码 号卡智能管理平台 轻量级物联网综合业务支撑平台

物联网管理系统源码 号卡智能管理平台 轻量级物联网综合业务支撑平台

物联网管理系统源码 号卡智能管理平台 轻量级物联网综合业务支撑平台

下载权限
查看
  • 免费下载
    评论并刷新后下载
    登录后下载
  • {{attr.name}}:
您当前的等级为
登录后免费下载登录 小黑屋反思中,不准下载! 评论后刷新页面下载评论 支付以后下载 请先登录 您今天的下载次数(次)用完了,请明天再来 支付积分以后下载立即支付 支付以后下载立即支付 您当前的用户组不允许下载升级会员
您已获得下载权限 您可以每天下载资源次,今日剩余

给TA打赏
共{{data.count}}人
人已打赏
网站源码

情侣飞行棋游戏h5源码带uniapp

2025-9-19 10:01:01

网站源码

可视化大屏数据展示系统 拖拽生成各种炫酷的大屏

2025-9-19 12:01:40

0 条回复 A文章作者 M管理员
    暂无讨论,说说你的看法吧
个人中心
购物车
优惠劵
今日签到
有新私信 私信列表
搜索